Barbenheimer ба 8-р сарын маркетын хөдөлгөөнийг таамаглая...
Box office-д сүүлийн 4 жилийн хамгийн том борлуулалтыг Barbie, Oppenheimer нийлүүлээд Barbenheimer хийлээ.
Barbie бол санасныг бодвол их хөгжилтэй, юм бодогдуулахаар кино байсан бол,
Director нь Christopher Nolan байсан учраас Oppenheimer гарахаасаа ч өмнө hype ихтэй байсан. 3 цагийн урттай байсан нь надад бол дэндүү урт санагдсан. Сүртэй юм болоогүй байхад хэт их дууны эффекттэй, драма ихтэй байсан нь жаахан киног ойлгоход төвөгтэй болгосон мэт.
Ямартай ч дайны хор хөнөөлийг дахин сануулсан гэдгээрээ чухал мөн Oppenheimer-ийг хувь хүнийх нь ололт, амжилттай нь хамт дүрсэлж харуулсан бөгөөд эх орныхоо төлөө зүтгээд дараа нь гүтгэгдэх,
доромжлуулахын гасланг мэдрүүлсэн “улс төрөөс л хол байдаг юм шүү“ гэж хэлмээр кино байна лээ. 2-ууланг нь үзээрэй гэж санал болгож байна.
За кино гарсны дараа хувьцаанд ямар хөдөлгөөн орж ирснийг харъя:
Mattel:
Barbie хүүхэлдэйг 1959 онд тоглоомын компани Маттел гаргасан бөгөөд гарсан төдий 350 мянган хүүхэлдэй нэг бүрийг нь 3 доллароор борлуулсан түүхтэй. Энэхүү 64 жилийн түүхтэй хүүхэлдэйгээр дамжуулан амжилттай кино гаргаад зогсохгүй ягаан юм болгон дээр Barbie брэндинг хийж эхэлжээ.
AMC price:
AMC-ийн өсөлт арай богино настай бөгөөд Wall Street одоо ч энэ хувьцаанд найдлага тавихгүй байгааг харуулж байна:
Consumer confidence 2023 оны 7 сараас хойш хамгийн өндөр үзүүлэлт. Эдийн засгийн хямрал болохгүй гэдэг таамгийг улам бататгах үзүүлэлт болсон байна.
Гэтэл бүх хямралыг алдалгүй таамагладаг гэх Ванга үзүүлэлт 10 жилийн хугацаатай бонд 3 сарын хугацаатай бондын өгөөжийн зөрүү ийм байгаад байдаг:
Гэхдээ яагаад заавал inversion-өөс болж хямрал болох ёстой юм гэдэг асуултад хангалттай хариулж чаддаг хүнтэй би таарсангүй ээ… Бодох л асуудал. Зээлийн хүүд хамгийн мэдрэг байх ёстой үл хөдлөхийн салбар санаснаас хүчтэй байна. Авах хүн байхгүй байж болно зарах хүн бас байхгүй юм чинь гэдэг тайлбар л онож байна.
Michael Howell, Andy Constan 2-ийн мөнгөний урсгалтай холбоотой харилцан яриа их сонирхолтой байлаа.
Дараах хэдэн ажиглалтыг хувьдаа хийлээ:
Төв банк мөнгөний урсгалт нөлөөлөх чадамж эрс муудсан:
Шалтгаан нь засгийн газрын бодлого төв банкны зорилттой нийцдэггүй. 2023 онд л гэхэд дотоод нийт бүтээгдэхүүний 5.3 хувьтай тэнцэхүйц төсвийн алдагдалтай байна. Boomer-үүд тэтгэврийн насанд хүрч байгаатай холбоотой эрүүл мэндийн даатгал зэрэг нийгмийн халамжийн зардлууд цаашдаа ч маш өндөр байх төлөвтэй байна.
Дараах графикаас yield curve-ийг харж болно. Төрийн сан хамгийн өндөр хүүтэй богино хугацааны бонд гаргах замаар төсвийн алдагдлаа санхүүжүүлснээр зах зээлд эргэлдэх мөнгөний хэмжээг үнэндээ өсгөж байна.
Cанхүүгийн нөхцөл байдал улам бүр нааштай болсоор байгааг дараах үзүүлэлтээс харж болно.
Term Premia хасах үзүүлэлттэй байгаагаас болоод бонд хүмүүсийн санасан шиг өсөхгүй гэж Howell үзэж байгаа юм байна:
8 сард маркет яах бол:
Vix seasonality харвал 8 сард Vix өсөх магадлал өндөртэй.
Bullish sentiment:
AI хувьцаанууд бусдыгаа ардаа орхиод дэндүү хол явчхав уу?
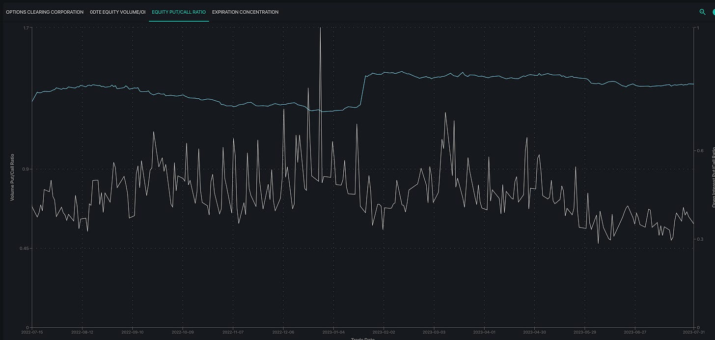
Put/Call ratio:
Option 8 сараас илүүтэй 9 сард илүү анхаарлаа хандуулж байна:
8 сард correction орж ирнэ гэсэн дүр зураг харагдаад байгаа юм.
Жагсаалтаас мэдээж анхаарал татаж байгаа нь энэ долоо хоног Apple, Amazon, AMD, Uber зэрэг компаниудын тайлан гарна.
Хүлээгдэж буй эдийн засгийн үзүүлэлтүүд:
Streaming бизнес зурагтын кабелыг тэргүүлсэн байна. Үнэмлэхүй тэргүүлж буй компани мэдээж Netflix.
Keep reading with a 7-day free trial
Subscribe to Мөлжүүртэй Булан to keep reading this post and get 7 days of free access to the full post archives.





























